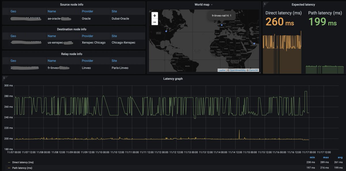
1/ How cool is that. An internet path from #Dubai @OracleCloud to #Chicago @XenSpec is on avg 62ms faster through #Paris @linveoHosting
2/ Now why is that interesting. Large cloud providers try to optimise their own infrastructure to provide good service for content/software providers. They can't optimise for end users.
3/ Once you're out of a single provider's network - you're in the wild of public Internet networks. Thats why multi-cloud, hybrid-cloud and edge is hard.
4/ Network reliability and redundancy requirements makes you rely on few large provider networks. We all saw what can be the effects of an outage of such network. Think of potentially thousands of blockchain validators down.
5/ We've got our thin software veneer on 170+ Cloud and VPS provider networks. We can spot optimisations across all internet.
6/ Now who sends data between Dubai, Oracle Cloud and Chicago, XenSpec, a dedicated and VPS server provider? Think of infrastructure which needs to be widely distributed, dispersed and redundant.
7/ Syntropy Stack will allow distributed systems like blockchain to be connected more securely and more efficiently, use all available internet infrastructure easily and be as decentralized as possible.
You can follow @JSimanavicius.
Tip: mention @twtextapp on a Twitter thread with the keyword “unroll” to get a link to it.

Latest Threads Unrolled:

By continuing to use the site, you are consenting to the use of cookies as explained in our Cookie Policy to improve your experience.